
随着国庆黄金周落幕、秋冬季节到来,酒店市场的“旺季余温”与“淡季压力”仿佛同时存在:
一方面,错峰游带来短期客流机会,热门目的地高星酒店甚至显现出“价降量升”的预订趋势;
另一方面,多数中小酒店仍面临客流断层风险。
酒店在磨刀霍霍向“降价与流量”时,往往会忽略一个关键:国庆遗留的基础服务问题不解决,错峰客也不易留住。
或许正因为这种“机会与风险并存”的现状,“先补服务短板”则显得更关键。不妨先对照《国庆后基础服务修复清单》开展自查修补。

基础服务是后续运营的“地基”,地基牢固了,再做客群需求拆解、竞品对标才更有意义。
基础问题解决后,节后客流增长的核心在于精准匹配错峰客群需求。国庆后这三类核心客群,或是酒店重点发力方向:
老年康养客群:错峰游绝对主力,以55-70岁为主,偏好海滨、山岳等“环境舒适、节奏慢”等目的地。

白领补假客群:短途微度假核心,年龄集中在25-35岁,追求“放松与办公兼顾”。

家庭微度假客群:对“酒店亲子配套”的关注度同比上升,核心诉求聚焦“儿童友好度”与“出行便利性”。

来源:豆包、元宝、deepseek整理而得,仅供参考。
不过,以上这些都是行业通用的方向和策略,能帮助酒店快速找准 “发力点”。
但要真正让策略落地见效,关键还得回到 “自家酒店”—— 比如通过AI分析发现,若点评的是商务客,他们是否在意"Wi-Fi速度"和"会议室设备";若点评的是家庭客,则关注"有没有儿童餐"。
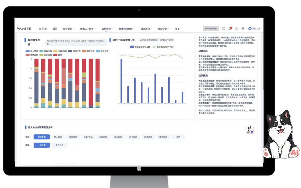
而华客基于AI大模型,能够帮助解析客群结构与体验痛点,助力酒店精准把握不同客群的核心需求。

-图源:华客舆情管理-
它会自动抓取全网用户对酒店的真实点评,甚至是退订原因里的隐藏诉求,像剥洋葱一样拆解出如“银发客群最在意的早餐热食种类”“商务出差客反复提及的‘隔音效果’”及“家庭客纠结的‘儿童用品消毒细节’” 等细分痛点。
更关键的是,它会基于这些痛点,直接给出 “可参考优化方案”,从“看懂自家客群” 到 “知道怎么改”,把资源精准砸在能提升复购、拉新客的关键处。
节后客流能不能从 “跟风涨” 变成 “持续稳”,差的或许就是这一步 “精准到细节” 的拆解与行动。
搞定客群需求后,下一步要解决的是 “如何比竞品更能留住客人”—— 毕竟同区域、同类型的酒店,客人最终选谁,往往差在 “别人没做到、你能做到” 的差异化细节里。
只靠自己观察竞品,有时很难摸清客人真实的评价差异;而通过一对一酒店体验对比和多维度对标分析,能把“我和对手的差距”从模糊感受变成具体结论。

-图源:华客舆情管理系统-
光有分析还不够,得看真实案例怎么落地。
对标竞品不是 “模仿别人的优点”,而是“从客人反馈里找突破口”:先摸清竞品哪里让客人不满意,再结合自己的优势做优化,既不用从零开始试错,又能快速打出差异化。
往往一些小的、更触动客户内心的点,就是客人选择你的理由。
前面理顺了基础需求、客群痛点和竞品差异,最后一步还需要 “点评提分” 把流量牢牢抓住 —— 对酒店来说,点评分不只是口碑的象征,更是 OTA 平台排名的核心权重,分越高,错峰客在搜索页刷到你的概率就越大,点击转化自然也更高。
但问题来了:
有的门店当前4.2分,想冲4.8分;有的门店已经 4.7 分,只想稳住优势;尤其是集团旗下几十家门店,客源、设施、基础各不相同,根本没法用 “一套标准” 要求所有门店。这时候,“笼统喊目标” 不如 “算清具体账”,才能让提分计划不流于形式。
在华客舆情管理中,酒店就可以通过点评渠道分析,设置目标得分,并预测自己酒店还差多少点评能到达目标分值。
想了解自己酒店点评分要多久能提升?
↓扫码了解↓

↑ 咨询客服↑
在明确自己现阶段需要做到具体的达标条件后,酒店就可以有计划性地去开展能够提升客户体验的服务内容。
酒店淡季要想实现业绩突破,不仅要依靠自身经营的韧性,更需要以精细化运营的实践,为住宿业挣脱 “旺季依赖”、迈向长效品质发展提供基础,从而推动酒店向更重可持续价值、更优服务体验的方向进阶。
征文启事
亲爱的酒店同仁们:
行业发展离不开每一位酒店人的智慧与经验沉淀!现诚挚邀请您将工作中积累的宝贵案例、实战干货、创新管理方法等分享出来,您的每一份投稿都将成为照亮行业前行的星火,为同行提供借鉴,推动酒店行业共同进步。
我们期待您的真知灼见,来稿请发送至 [mkt@vocust.com],格式不限,内容真实有料即可。期待与您携手,汇聚酒店人的力量,书写行业精彩篇章!

26-03-27
26-03-27
26-03-27
26-03-24